Проверка деталей и сборка двигателя ВАЗ-21213, ВАЗ-21214

Разборку двигателя мы рассмотрели в статье – «Разборка двигателя».
После разборки тщательно вымойте детали керосином, продуйте и просушите их сжатым воздухом (особенно масляные каналы деталей).

Осмотрите блок, особенно внимательно – опоры коленчатого вала.

Трещины в любых местах блока не допускаются.

Если есть подозрение на наличие трещин в блоке (попала охлаждающая жидкость в картер или масло в охлаждающую жидкость), проверьте герметичность блока на специальном стенде.

Проверку проводите в ремонтных мастерских, располагающих соответствующим оборудованием.

Осмотрите цилиндры с обеих сторон.

Царапины, задиры и трещины не допускаются.

При осмотре цилиндров рекомендуем освещать зеркала цилиндров переносной лампой – при этом дефекты видны значительно лучше.

1. Для определения износа цилиндров нутромером измеряем диаметр цилиндра в четырех поясах и двух плоскостях (параллельно и перпендикулярно оси коленчатого вала).

2. Для определения износа юбки поршня микрометром измеряем диаметр в плоскости, перпендикулярной оси поршневого пальца, на расстоянии 55 мм от днища поршня.

3. Микрометром измеряем диаметры шатунных шеек

4. Микрометром измеряем диаметры коренных шеек коленчатого вала.

Шейки коленчатого вала шлифуем до ближайшего ремонтного размера, если их износ или овальность больше 0,03 мм, а также если на шейках есть задиры и риски.

5. После шлифования шеек коленчатого вала необходимо удалить заглушки масляных каналов, тщательно промыть каналы для удаления остатков абразива и продуть сжатым воздухом.

Собираем двигатель в обратной последовательности.

Устанавливаем новые вкладыши подшипников коленчатого вала номинального или ремонтного размера (после шлифовки шеек).

6. В первую, вторую, четвертую и пятую опоры блока цилиндров устанавливаем верхние вкладыши коренных подшипников с проточками, а в третью опору — вкладыш без проточки на внутренней поверхности (такой же, как в крышках коренных подшипников).

7. Смазываем вкладыши коренных подшипников моторным маслом и укладываем коленчатый вал в опоры.

Вставляем в проточки пятой опоры упорные полукольца, смазанные моторным маслом.

8. С передней стороны пятой опоры устанавливаем сталеалюминиевое полукольцо, а с задней стороны – металлокерамическое (желтого цвета).

Поверхности полуколец с антифрикционным покрытием (на них выполнены пазы) должны быть обращены к упорным поверхностям коленчатого вала.

9. Устанавливаем крышки коренных подшипников в соответствии с метками, нанесенными на их наружной поверхности (счет ведется со стороны привода распределительного вала).

При этом замки верхнего и нижнего вкладышей каждого коренного подшипника должны быть расположены с одной стороны.

10. Затягиваем болты крепления крышек коренных подшипников моментом 68,31-84,38 Нм (6,97-8,61 кгс·м).

11. Поршни к цилиндрам подбираются по классам.

Класс диаметра цилиндра, обозначаемый буквами, клеймится на нижней плоскости блока цилиндров (плоскость крепления поддона картера).

12. Классы диаметров юбки поршня, и отверстия под поршневой палец маркируются на его днище

Упорные полукольца

Также, как и на вкладышах, на полукольцах нельзя производить никаких подгоночных операций. При задирах, рисках или отслоениях заменяйте полукольца новыми.

Полукольца заменяются также если осевой зазор коленчатого вала превышает максимально допустимый — 0,35 мм. Новые полукольца подбирайте номинальной толщины или увеличенной на 0,127 мм, чтобы получить осевой зазор в пределах 0,06-0,26 мм.

Осевой зазор коленчатого вала проверяется с помощью индикатора, как описано в главе «Сборка двигателя» (рис. 2-14).

Осевой зазор коленчатого вала можно проверять также на двигателе, установленном на автомобиле. При этом осевое перемещение коленчатого вала создается нажатием и отпусканием педали сцепления, а величина зазора определяется по перемещению переднего конца коленчатого вала.

Снятие, замена, установка коленвала и его вкладышей

Справочник

Метки

Снятие, замена, установка стабилизатора поперечной устойчивости

Снятие, замена, установка ремня привода ГРМ

Снятие, замена, установка пружины амортизатора задней подвески

Осмотр, проверка рулевого управления

Снятие, замена, установка коленвала и его вкладышей

Симптомы: пониженное давление в системе смазки, глухие металлические стуки в двигателе.

Возможная причина: поврежден коленчатый вал или его вкладыши.

Инструменты: набор гаечных ключей, набор отверток, микрометр.

1. Установите автомобиль на смотровую яму или эстакаду, после чего снимите минусовой провод с клеммы АКБ.

2. Демонтируйте с автомобиля поддон картера двигателя.

4. Демонтируйте крышку привода распределительного вала вместе с уплотнительной прокладкой, после чего снимите цепь со звездочки-шкива коленчатого вала.

5. Пометьте взаимоположение шатунов и их крышек, а также взаимоположение крышек коренных подшипников относительно блока цилиндров двигателя.

6. Используя торцевой ключ «на 14», открутите две гайки, крепящие крышку шатуна.

Вкладыши коренных подшипников

На вкладышах не производите никаких подгоночных операций. При задирах, рисках или отслоениях замените вкладыши.

Проверьте зазор между вкладышами и шейками коленчатого вала:

  • расположите отрезок калиброванной пластмассовой проволоки на проверяемой шейке;
  • установите крышки с коренными вкладышами, и затяните крепежные болты крышек моментом 80,36 Н·м (8,2 кгс·м);
  • снимите крышки и по величине сплющивания проволоки по шкале упаковки (рис. 2-37) определите величину зазора.

Зазор между шейками коленчатого вала и вкладышами можно также определить расчетом, измерив диаметры коренных шеек, постелей под вкладыши и толщину вкладышей.

Номинальный расчетный зазор составляет 0,050 -0,095 мм. Если он меньше предельного (0,15 мм), то можно снова использовать эти вкладыши. При зазоре большем предельного, замените на этих шейках вкладыши новыми. Если шейки коленчатого вала изношены и шлифуются до ремонтного размера, то замените вкладыши ремонтными (увеличенной толщины, см. табл 2-4). Признаком правильности сборки и сопряжения шеек с вкладышами является свободное вращение коленчатого вала.

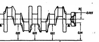
Цифры 0,25, 0,50 и т.д. указывают величину уменьшения диаметра шеек коленчатого вала после шлифования.

Слабые места двигателя ваз 21214

Дополнительно к слабым местам базового 21213 у мотора имеются следующие слабые места:

Блок цилиндров. Данное слабое место проявляется на разных моделях Нивовских моторов, в том числе на рассматриваемом ранее 21213. По причине недостаточного контроля качества сборочный узел изготавливается с высоким процентом заводского брака. Если коротко, не выдерживается глубина сверления отверстий для шпилек впускного коллектора, в результате чего отверстия встречаются с отверстиями для шпилек распредвала.

Таким образом получаются Г-образные сквозные каналы. После монтажей шпилек на заводе соединения, какое-то время остаются герметичными и проблема при приемке испытаний двигателей работниками ОТК не выявляется. После продажи у новых авто, имеющих небольшие пробеги, при резких торможениях по шпилькам начинает просачиваться масло на горячий впускной коллектор, да так, что дым от сгораемого коллекторе масла валит из-под крышки капота, соответственно, в салоне нечем дышать.

Самое интересное, что АвтоВаз об этой проблеме знает и на вопросы в переписках с автовладельцами советует устранять её по следующему техническому заданию:

Эскиз к техническому заданию по устранению течи масла из-под шпилек выпускного коллектора.

  1. Демонтировать крышку ГЦ;
  2. Выкрутить две шпильки крепления корпуса подшипников (см. эскиз) и удалить из резьбовых отверстий масло;
  3. Тщательно обезжирить отверстия и шпильку;
  4. Нанести на нижние резьбы шпилек герметик УГ-10 или его аналоги;
  5. Установить шпильки на место;
  6. Затянуть гайки корпуса подшипников;
  7. Осуществить монтаж крышки головки цилиндров;
  8. Подождать не менее 30 минут для схватывания герметика.

А еще интересно: Тюнинг двигателя: Нива 4х4 — увеличение мощности распространенными методами

Технические характеристики двигателя 21213

ВАЗ 21213 — бензиновый 4-цилиндровый 8-клапанный карбюраторный двигатель объёмом 1,7 л. Мотор создавался на базе 2121 и с учётом разработок агрегата ВАЗ 2107. Инженеры частично изменили исходную конструкцию для достижения лучших эргономических показателей ДВС «Нивы»:

  • наращивания мощности с 73 до 78,9 л.с. и крутящего момента со 116 до 126 Нм;
  • снижения расхода топлива до 12 л на 100 км.

Помимо увеличения диаметра цилиндров до 82 мм, для двигателя 21213 ВАЗовцы разработали новые поршни и коленчатый вал. Заменили устаревший карбюратор «Озон» на «Солерс» — наиболее популярную и удачную модель в начале 90-х. Улучшили систему зажигания и охлаждения.

Для смазки двигателя 21213 масло подбирается в зависимости от климата:

  • от -25℃ до +35℃ рекомендована вязкость 10W-40;
  • от -2℃5 до +45℃ — 15W-30;
  • от -30℃ до +20℃ — 5W-30 и т.д.

Производитель указывает предпочтительные марки масел: Лукойл, ESSO, Рексол, Яр-Марка, Норси, Shell и др.

Технические характеристики двигателя ВАЗ 21213 Значение
Количество цилиндров/клапанов4/8
Диаметр цилиндра/ход поршня, мм82/80
Степень сжатия9,3
Объём цилиндров, л1,69
Мощность коленвала, л.с., при 5200 об/мин78,9
Крутящий момент, Нм, при 3000 об/мин126
Частота вращения на холостом ходу, об/мин750 — 800
Объём масла, л3,75
Расход масла, л/1000 км0,7
Расход бензина, л/100 км, смешанный10,5
Тип топливаАИ-93
Объём топливного бака, л42
Сухой вес, кг117
Заявленный ресурс мотора, тыс. км80

Несмотря на указанный заводом срок службы двигателя 21213 80 тыс. км, на практике мотор ходит до капремонта 150 тыс. км, при условии использования качественных горюче-смазочных материалов и умеренной эксплуатации.

На базе двигателя 21213 разработан агрегат 21214 с инжектором. По техническим характеристикам моторы идентичны. Конструкции отличаются системой питания, приводом ГРМ и наличием гидрокомпенсаторов. По экологическим требованиям инжекторная версия подходит под стандарт Евро-3.

Похожая статья Принцип работы гибридного двигателя автомобиля

Слабые места силового агрегата ваз 21213

  • Водяной насос;
  • Сальники двигателя, МКПП и раздаточной коробки;
  • Генератор;
  • Стартер;
  • МКПП;
  • Прокладка крышки клапанов;
  • Соединения патрубков системы охлаждения;
  • Радиатор;
  • Термостат;
  • Расширительный бачок;
  • Вакуумный усилитель тормозов.

Водяной насос (помпа) отмечается частыми выходами из строя на новых автомобилях после 2 000 км.

Сальники в следствие низкого качества требуют более частой замены, чем это требуется согласно руководству по эксплуатации.

Генератор имеет высокую вероятность отказа. Как правило, он сгорает даже на новых авто не достигших пробега 4 000-10 000 км.

Стартер имеет низкий ресурс работы без ремонта.

На коробке передач, одним из частых дефектов является вылет пятой передачи. Кроме того, появляется не полное включение передач.

Прокладка клапанной крышки со временем теряет свойства, и пропускает масло наружу.

Соединения патрубков системы охлаждения в местах установки хомутов не надежные и очень рано теряют герметичность, что чревато потерей тосола.

Радиатор течет. Проблема происходит по причине появления трещин в трубном пакете радиатора сопровождающихся потерей охлаждающей жидкости. Данный дефект принял массовый характер.

Термостат не обеспечивает тепловой режим охлаждающей жидкости системы охлаждения двигателя. Проявление данной проблемы не является исключением. Причина дефекта в отказе клапанного механизма внутри термостата. Для проверки исправной работы термостата достаточно после запуска мотора опустить ладонь на нижний (отводящий) шланг, по которому горячий тосол циркулирует в радиатор для охлаждения. При исправной работе термостата через некоторое время шланг должен стать горячим, если шланг остался холодным термостат подлежит замене.

Расширительный бачок трескается и вытекает тосол. Появление трещин происходит по причине отказа паровоздушного клапана в пробке бачка вследствие повышения давления.

Вакуумный усилитель тормозов (ВУТ). Проявляется тугостью педали тормоза. Возможно плавание оборотов при выжиме педали тормоза, а также шипение. Проблема решается заменой вышедших из строя резинотехнических изделий, заменой хомутов в соединениях.

Читать новости о новой Ниве

  • Что надо знать про двигатель ВАЗ 21214 перед покупкой Нивы|Слабый мотор
  • Двигатель Нива ВАЗ 21213: характеристики, неисправности и тюнинг
  • Что надо знать про мотор ВАЗ 21213 перед покупкой Нивы|Слабый мотор
  • Взаимозаменяемость коробки передач «Жигулей» и «НИВЫ» (можно ли поставить КПП на ниву от жигулей)
  • Тюнинг Нивы 4х4 своими руками: обновление салона Лады Ваз-2121
  • Насос гур шевроле нива шевроле
  • Как правильно купить Ford Ranger с пробегом — КОЛЕСА.ру – автомобильный журнал
  • Размер зимней резины рено логан. Размер шин Рено Логан: какие летние шины лучше R14 или R15, размер резины
Рейтинг
( 1 оценка, среднее 5 из 5 )
Понравилась статья? Поделиться с друзьями:
Для любых предложений по сайту: presidenttaxi@cp9.ru